Search
Instagram, being a popular platform where customers share their experiences, feedback, and opinions about brands, it becomes important to understand these conversations in real time. Social listening with Instagram allows you to track hashtags and @tags to uncover how customers are engaging with your brand and content.
This helps you stay on top of customer sentiment, identify trends, and respond to recurring feedback more effectively
Let’s look at an example to understand.
A coffee brand launched a new premium roast blend, heavily promoted on Instagram. While early reviews seemed positive, users started sharing posts and Reels complaining about a burnt aftertaste, inconsistent grind quality, and poor packaging. Hashtags like #coffeefail and #brewwrong, along with @mentions, brought attention to the issues.
This kind of visual, real-time feedback often missed in surveys—helped the brand identify recurring concerns. With Instagram Social Listening, they quickly picked up on these patterns, improved product quality, and engaged with dissatisfied customers.





The next step is to build your query. In this step, you’ll be able to customize your listening feed by selecting specific hashtags and @tags to include or exclude, helping you focus on the most relevant conversations.
Note: You can use the "Add Group" to create separate groups for hashtags and user tags in your inclusions and exclusions while building your query. This helps organize and refine your listening feed for more precise results.
In our example, we’ve included hashtags like #coffeefail and #badcoffee, keywords such as “weird taste” and “brew inconsistency,” and relevant @mentions of the brand to capture genuine customer feedback. To keep the results focused, we’ve excluded unrelated terms like #latteart and “free samples.

You can also use Wing AI to build the query.
7. Once done, go to Preview Feed.
8. You’ll be able to view all posts related. Click on Save Feed, Start Listening to continue.
9. This will take you to the Mentions page, where all your created social feeds are displayed.
10. On each post, you can:


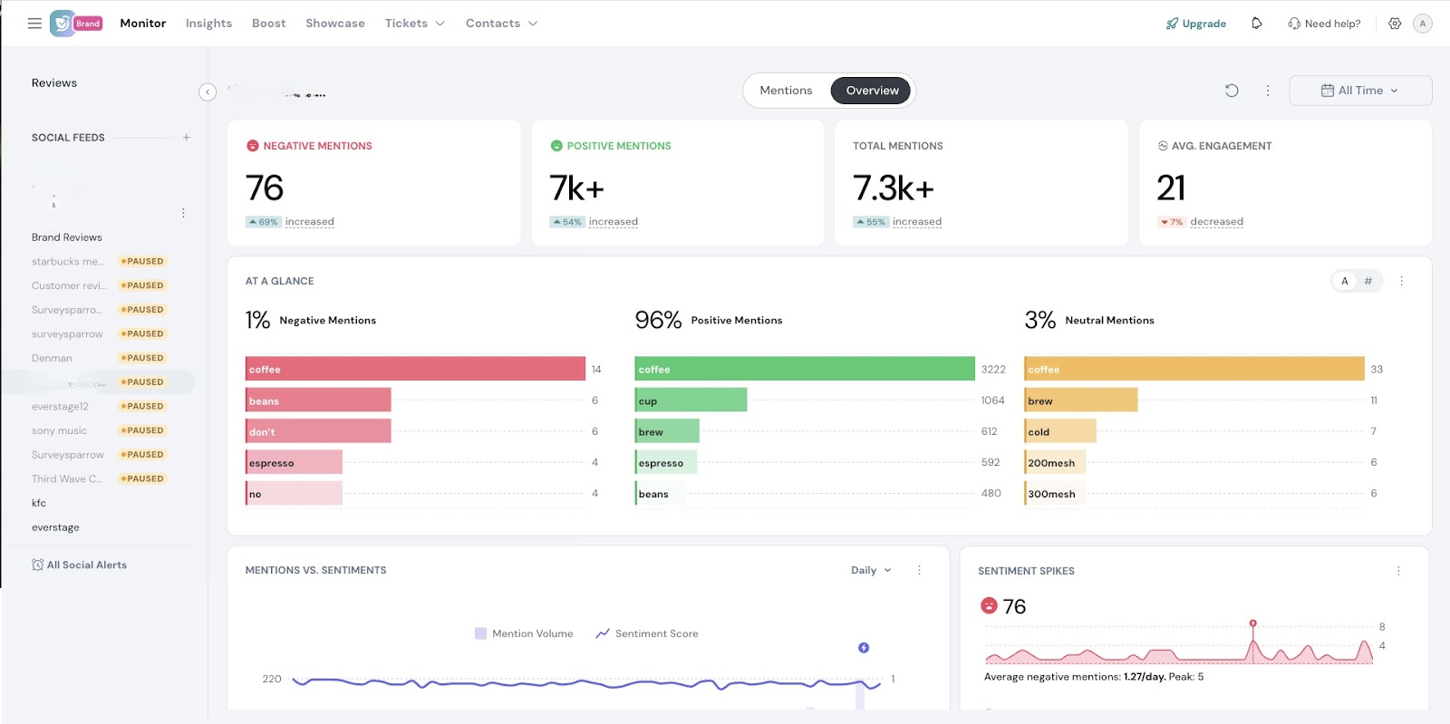
11. You also have access to an Overview Dashboard, which provides a comprehensive summary of your listening feed's performance. It brings together key insights such as mention volume over time, daily sentiment trends, spikes in conversation, engagement breakdowns, and the most-used hashtags. This dashboard helps you quickly identify shifts in public perception, uncover emerging topics, and spot potential issues or opportunities at a glance.

For a more detailed explanation of each chart and metric, refer to the section on Interpreting Social Listening Dashboard help article.
Note:
Powered By SparrowDesk